目录

盘点三款服务器运维工具

/weixin_miniapp.png

盘点三款服务器运维工具

随着世界变得更加数字化,如何便捷高效地管理服务器变得越来越重要,能有一款简易实用且现代化服务器管理工具就显得尤为关键。今天就选取了三款服务器运维工具进行对比分析,评测每款产品的优缺点。

产品清单

  1. 宝塔面板 简介:国内老牌服务器管理面板,主要用于建站、服务器状态监控、文件管理、在线终端、服务器安全管理(收费功能)等。 https://i-blog.csdnimg.cn/blog_migrate/7520e0d46c9faad2754189e76939e6e4.png

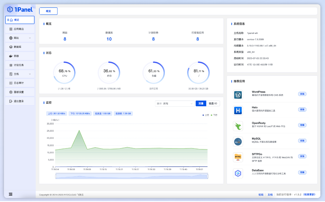
  2. 1panel 简介:新一代的 Linux 服务器运维管理面板,界面简洁美观,可以快速建站、高效管理、安全可靠、一键备份等。 https://i-blog.csdnimg.cn/blog_migrate/cc9f3384ede86800c9265fce4a4a93b0.png

  3. 牧云主机管理助手 简介:完全免费的服务器运维工具,可以批量监控服务器状态、提供在线终端、文件管理、批量命令推动安全扫描等功能。 https://i-blog.csdnimg.cn/blog_migrate/a583a8fcc230bd65a9cc7a18ba0012c5.png

    功能对比

    宝塔面板1panel牧云主机管理助手
    部署方式软件部署容器化部署SaaS部署
    安装速度15min以上15min左右5-10min
    资源占用linux:60MB内存/20MB磁盘;windows:300MB内存/200MB磁盘40MB内存,150MB磁盘CPU 1%内存 0.8%
    批量管理不支持不支持支持
    在线终端支持支持支持
    产品界面功能较多,界面较经典简洁清晰较现代化界面清晰功能集中
    远程监控可监控单台服务器运行情况, 付费版 可异常推送可监控单台服务器运行情况,无法推送异常可监控多台服务器运行情况,可进行异常推送
    安全运维免费版无安全运维功能, 专业版、企业版 有提供无安全运维功能有安全扫描功能
    收费方式免费版(免费);专业版(699/年)免费免费

/weixin_miniapp.png